Critical request chains (CRCs)مجموعه ای از درخواستهای شبکه وابسته است که برای نمایش صفحه مهم هستند.هرچه طول زنجیره ها برجسته تر و سایز دانلود بیشتر باشد تاثیر آن در لود صفحه مهم تر خواهد شد.
منابع در سایت قبل از خروج از لوکال نشانه گذاری می شوند و در زمان لود سایت به ترتیب اولویت اجرا می شوند.
به این صورت که از اولویت بالا به اولویت پایین اجرا می شوند.
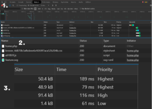
در صورت مشخص نشدن اولویت ها ، HTML معمولاً دارای بالاترین اولویت است ، سپس CSS ، سپس تصاویر ، سپس اسکریپت ها .این موضوع را می توانید در Toolkit مرورگر Chrome مشاهده نمایید. در زیر زنجیره درخواست های مهم یک سایت وردپرسی نشان داده شده است:
همانطور که مشاهده می کنید ، فایل Home.php دارای بالاترین اولویت است ، سپس CSS (که در حافظه پنهان است) ، سپس JS بارگذاری می شود. اولویت با نظمی که بارگیری شده مطابقت دارد.
چرا نمایش داده می شود؟
اگر Google تشخیص دهد (Critical request chains)CRC شما از نظر طول یا اندازه بیش از حد بزرگ است و یا تأخیر قابل توجهی دارد ، این زنجیره ها را به شما نشان می دهد.
همانطور که مشاهده می کنید ، اسکریپت ها ، پرونده ها و صفحات کلاس بارگیری شده و به چه ترتیب نشان می دهد. به یاد داشته باشید ، اینها یک سری درخواستهای شبکه وابسته است ، بنابراین تأخیر نمایش داده شده (بر حسب میلی ثانیه) تأخیر در درخواست های مهم را به حداکثر می رساند.
چطور باید آنرا برطرف کرد؟
اگر در این گزارشات اشتباهی مشاهده می کنید ، مشکل باید در وب سایت شما باشد ، زیرا Google داده های شما را با سایت های مشابه دیگر مقایسه می کند.
از نتایج گزارشات CRC برای هدف قرار دادن منابعی که بیشترین تأثیر را در بارگذاری صفحه دارند استفاده کنید:
- تعداد منابع مهم را به حداقل برسانید: آنها را حذف کنید ، دانلود آنها را به تعویق بیندازید ، جهت همگام سازی آنها را علامت گذاری کنید و غیره
- برای کاهش زمان دانلود, تعداد بایت ها بهینه شود.
- ترتیب بارگیری منابع مهم باقی مانده را بهینه کنید: برای کوتاه کردن طول مسیر، در اسرع وقت همه منابع مهم را بارگیری کنید
بنابراین به عبارت ساده تر ، می توانید فایل هایی که به دلیل تأخیر یا اندازه ی آن به آرامی در حال بارگیری است را تشخیص دهید ، سپس آن را آدرس دهی کنید. شما با مشاهده گزارش و یافتن فایل ها, در “به حداقل رساندن درخواستهای مهم” بزرگ ، مطمئنا غیر ضروری ها را هم شناسایی می کنید.
لازم به ذکر است در وردپرس ، مجموعه ای از افزونه های محبوب وجود دارد که به شما در این امر کمک می کند.فرضا شما در حال بارگذاری یک Stylesheet برای یک افزونه هستید که در این فرایند درخواست های مهم, نیازی به آن ندارید ، آن را plugin.css بنامید.
از آنجا که بازدیدکننده تا زمانی که نیاز به کلیک بر روی اسکرول و پایین آمدن در صفحه اصلی را نداشته باشد ، نیازی به بارگیری آن در اولین بار که صفحه لود می شود و 2000 میلی ثانیه زمان بر هست نخواهد بود .( یعنی زمانی که محتوای مهم بارگیری می شود) با فرض اینکه سایز این فایل بزرگ است، بنابراین بارگیری آن 500 میلی ثانیه طول می کشد. حذف آن از زنجیره درخواست های مهم سایت ، 500 میلی ثانیه از زمان بارگیری کل درخواست های مهم را از بین می برد که 25٪ کاهش خواهیم داست.
اگر نیازی به stylesheet در صفحه نیست ، می توانید آن را به طور کامل از بارگیری در صفحه اصلی حذف کنید.
و اما در صورت نیاز ، می توانید آن را به تعویق بیندازید یا همگام سازی کنید(همزمان اجرا شدن). به راحتی می توانید آن را به قسمت footer منتقل کنید ، بنابراین سرعت بارگیری آن کندتر می شود.


